DEL/DEM 定量给料机
图1:DEL/DEM 定量给料机示意图
产品描述
DEL/DEM 定量给料机是基于连续重量式馈给技术的设备,适用于多种工业环境中的给料需求。实际性能可能因使用环境不同而有所差异。
用途
DEL 和 DEM 系列称重给料器坚固耐用、久经考验,配备有先进的微处理器技术,能应用于使用条件恶劣的各行各业。特别适用于下列行业:
- 建筑材料
- 水泥
- 化工
- 煤炭
- 化肥
- 食品
- 饲料
- 钢铁
- 发电
- 发电厂
- 烧结厂
- 装料设施
技术参数
| 参数 | 值 | 测试条件 |
|---|---|---|
| 给料速率 | 0.01-300t/h | 标准测试环境 |
| 给料精度 | 设定给料速率的 ±0.5% | 基于实验室测试 |
注:所有数据基于标准测试环境(符合GB/T 7724-2023标准),实际性能可能因使用条件不同而有所差异。
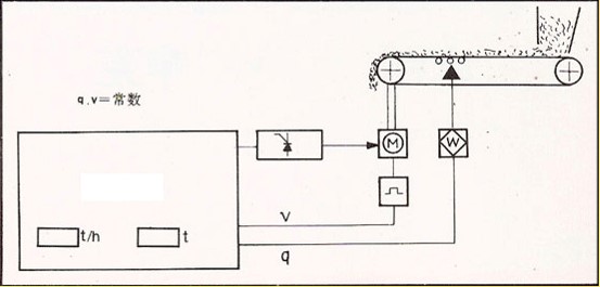
工作原理
由微处理器控制的 INTECONT 测量控制系统接受由皮带上的负载及皮带速度产生的信号,经处理得出实际给料速率,将实际给料速率与所设定的给料速率不断进行比较并调整皮带速度,使之精确地以恒定的期望给料速率给料。
图2:DEL/DEM定量给料机工作原理示意图
与其他同类产品的不同之处
- 有效减少运输带跑偏或磨损现象
- 降低因过载而停机或跳闸的可能性
我们产品的特点
- 采用纠偏托辊,皮带能自动跟随
- 只需要松开运输带,移动一侧支架,即可卸下运输带进行更换
- 采用应变片式测力计,偏移量小于0.1毫米(基于标准测试条件),受输送带张紧的影响力小
其他信息
- 输送带和滚筒之间的夹杂物不易损伤输送带
- 具备清除夹杂物功能
- 具有过载保护功能
选择
- 滚筒或托辊外包复有橡胶层,或者直接采用不锈钢托辊
- 皮带内外档板
附加特点
- 不含因过载而破坏称量系统
- 有过载保护
- 输送带张紧力小时不打滑,张紧力大时应力不至于过大
- 由重力式张紧装置保证输送带恒定的张力
- 没有物料洒落现象
- 挡板能防止物料洒落
给料装置
用于自由流动物料的给料机斗
图3:T系列给料机斗示意图
产品型号:T4、T6、T20
备注:料斗与料仓出口用法兰连接,料斗的重量出口延伸
| 型号 | 滚筒中心距A (mm) | ||||||
|---|---|---|---|---|---|---|---|
| DEL | 1300 | 2000 | 2700 | 3500 | 4000 | 4500 | 5000 |
| DEM | 1500 | 2000 | 2700 | 3500 | 4000 | 4500 | 5000 |
用于流动性差的物料的振动给料斗
图4:V系列振动给料斗示意图
产品型号:V2、V5
备注:悬架的入口套管与料仓相连,给料斗上装有振动器,垂直出口及闸门,振动器与料仓及给料器之间是隔振的。
| 型号 | 滚筒中心距A (mm) | ||||||
|---|---|---|---|---|---|---|---|
| DEL | 1300 | 2000 | 2700 | 3500 | 4000 | 4500 | 5000 |
| DEM | 1500 | 2000 | 2700 | 3500 | 4000 | 4500 | 5000 |
用于倾斜性物料的星形给料器
图5:S系列星形给料器示意图
产品型号:S1、S2
备注:给料速率低时,星形给料器由三相交流电动机驱动,为给料斗上进行间歇性装填。给料速率高时,星形给料器由直流电动机驱动,且电动机与输送带驱动装置同步控制。在给料斗后有一稳定断,以保证物料在通过称重段时均有相对运动。
| 型号 | 滚筒中心距A (mm) | ||||||
|---|---|---|---|---|---|---|---|
| DEL | — | — | 2700 | 3500 | 4000 | 4500 | 5000 |
| DEM | — | — | 2700 | 3500 | 4000 | 4500 | 5000 |
用于流体化物料的气动预给料器
图6:气动预给料器示意图
产品型号:气动预给料器
备注:进料口的开关由齿轮式位置控制电机来控制,使给料量控制在设定值附近。在断电或称重给料器停机时,通往气源的阀门将自动关闭。同样,经料斗后的物料流有一稳定段,以保证物料在通过称重部分的没有相对运动。
| 型号 | 滚筒中心距A (mm) | ||||||
|---|---|---|---|---|---|---|---|
| DEL | — | — | — | 3500 | 4000 | 4500 | 5000 |
| DEM | — | — | — | 3500 | 4000 | 4500 | 5000 |
设备视图
图7:DEL/DEM定量给料机主视图和侧视图
型号参数选择表
图8:DEL/DEM系列整体型号参数选择表
合规声明
- 本产品符合GB/T 7724-2023等相关行业标准
- 技术参数基于企业标准测试环境
- 产品持续改进中,功能可能优化升级
- 具体性能以实际使用为准